CSV X-Ray: Anomaly Detection and Forecasting for Excel and CSV Users

Important analytical questions are still asked from inside spreadsheets. The problem is not that Excel or CSV are primitive tools. The problem is that the moment a user asks whether a dataset contains anomalies, hidden structure, or a meaningful short-term forecast, the workflow often collapses into scripting, reformatting, and organizational dependency. CSV X-Ray was designed to remove that friction.

Inspection-first analytics · CSV/Excel workflows · No-code anomaly detection · Forecasting
No scripting No data retention Time-oriented + static datasets Powered by DriftMind engines

Overview

CSV is still one of the most universal interfaces in analytics. It is exported by databases, generated by monitoring systems, shared between teams, and used every day by analysts, engineers, finance teams, operations staff, and domain specialists. The problem is not that the data is in CSV. The problem begins when a simple inspection question suddenly requires notebooks, code, or a handoff to somebody else.

CSV X-Ray is designed to remove that friction. It gives users a direct way to inspect anomalies, short-term predictive behaviour, and hidden structural patterns without forcing them into a machine-learning workflow.

What CSV X-Ray is for

Fast inspection, exploratory analysis, validation, one-off forecasting, and structural understanding.

What CSV X-Ray is not for

Continuous monitoring, API orchestration, alerting pipelines, or large-scale production automation.

CSV X-Ray is best understood as an analytical microscope: a fast way to inspect data before a production workflow is needed.

The Real Problem Is Friction, Not Data

In our extended article available here, we make a deliberately important point: CSV is not the problem. CSV is the universal interface of data exchange — exported by databases, emitted by network elements, generated by industrial sensors, and passed between teams and vendors. The real issue is that intelligence is no longer colocated with the data. Users are forced into migration, toolchain choices, reformats, and organizational dependencies before they can answer inspection-level questions.

Most of those questions are exploratory rather than “full machine learning” problems:

  • Does this point look wrong?
  • Is this behaviour unusual compared with the rest?
  • Is this time series drifting?
  • Is there hidden structure across these variables?
These are usually inspection problems, not production ML problems. They do not require feature engineering pipelines, deployment, retraining, or a data science ticket.

Two Analytical Modes: Time-Oriented vs Static

Before analysis begins, CSV X-Ray forces one explicit decision: what kind of dataset is this? That design choice is central to the results reliability. The article distinguishes between time-oriented datasets and static datasets, because analytical mistakes often occur when temporal assumptions are applied blindly, or ignored entirely.

Mode Assumption Typical examples System behaviour
Time-oriented Order matters; trends, seasonality, and drift exist Network KPIs, sensor measurements, financial indices, system metrics Preserves temporal order, analyses deviations over time, enables forecasting
Static Order is irrelevant; each row is an independent observation Transactions, customer profiles, risk datasets, player statistics Compares points against the population, focuses on isolation, density, and structure
The tool does not guess the semantics of the dataset for you. It asks once, explicitly, and then behaves accordingly. That is a strong analytical design decision, not a UI detail.

Starting with a Dataset

The recommended flow begins with optional example datasets. These datasets are downloaded locally to the user’s machine, not ingested silently, so users can inspect the CSV structure themselves before uploading anything back into the tool. This is both a usability choice and a trust signal.

CSV X-Ray dataset selection interface showing example datasets available for analysis
Example datasets help users explore the tool quickly and understand which kinds of analytical questions CSV X-Ray can answer.

The above screenshot shows the example repository with datasets such as 5G network metrics, industrial IoT sensors, anti-money-laundering records, football player statistics, Kubernetes resource monitoring, and IBEX price data.

Filtering Is Part of the Analysis

In CSV X-Ray, filtering is not a cosmetic convenience. It is part of the analytical workflow. Anomalies are often contextual. What looks abnormal in the full population may be normal inside a specific segment, and vice versa.

That is why filtered views matter. A user may want to inspect:

  • a specific application,
  • a subset of stores,
  • one machine family,
  • one date interval,
  • one region or product category.
CSV X-Ray filtering interface showing multi-filter controls applied to dataset analysis
Filtering changes the analytical context directly, allowing anomaly scores, forecasts, and visual structure to adapt to the selected scope.
Context matters. A useful anomaly-detection tool must let users narrow the analytical scope without rebuilding the workflow from scratch.

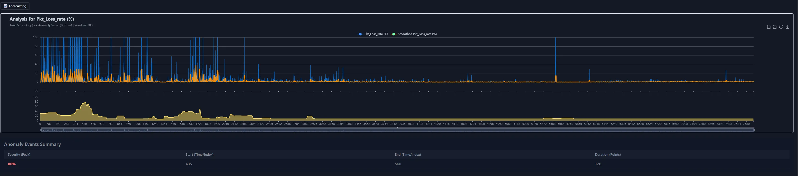
Always-On Anomaly Detection

Once a dataset is loaded, CSV X-Ray continuously evaluates deviation from typical behaviour. Users do not need to choose algorithms, guess thresholds, or translate an inspection problem into an ML configuration problem.

The system is designed to make anomaly inspection immediate:

  • identify unusual points or periods,
  • inspect anomaly intensity over time,
  • see how anomalies respond when filters are applied,
  • use structure and context instead of isolated single-field alerts.
CSV X-Ray anomaly detection dashboard showing anomaly score evolution and detected anomaly periods
CSV X-Ray surfaces anomaly evolution directly in the interface, making unusual periods and isolated events visible without manual model configuration.

Forecasting When Time Matters

For time-oriented datasets, CSV X-Ray exposes short-term forecasting directly from the interface. Users can choose a numerical variable, define the input history size, set the output horizon, and decide whether to work from raw data or a smoothed trend.

User control Purpose
History length How much recent information should be used as forecast input
Forecast horizon How far into the future the prediction should extend
Raw vs smoothed trend Trade off sensitivity against robustness when the series is noisy

When a series is noisy, CSV X-Ray can guide the user toward smoother representations so the forecast remains more stable and interpretable. The goal is not to hide model behaviour. It is to make it understandable.

CSV X-Ray forecasting panel showing forecast horizon, confidence bounds, and residual comparison
Configure forecasting parameters and preprocessing options before running the DriftMind analysis. When data is noisy, enabling trend smoothing can improve prediction stability

The figure below illustrates how DriftMind performs forecasting in a streaming-like manner. Instead of generating a single batch forecast, the model produces predictions sequentially for each incoming data point, effectively replaying the signal as if it were arriving in real time. The upper chart displays the observed signal together with the predicted values and their associated confidence interval. This interval reflects the model’s estimated uncertainty around each forecast. The lower chart shows the absolute prediction error over time, providing a direct view of the model’s accuracy as new observations arrive.

CSV X-Ray forecasting Visualization, confidence bounds, and residual comparison
Predictions are generated sequentially using a sliding historical window. For each step, DriftMind estimates the next value together with an uncertainty band derived from the model’s internal state. The absolute error curve highlights deviations between predicted and observed values, helping assess forecast stability across the signal.
CSV X-Ray uses production-grade forecasting logic, but its interaction model is exploratory rather than operational.

3D Structure and Dimensionality Reduction

Not every pattern reveals itself in a table or line chart. CSV X-Ray includes dynamic visual exploration so users can inspect dense regions, isolated points, clusters, and regime changes more intuitively.

When datasets become too high-dimensional for direct visualisation, the tool can project them into a lower-dimensional space to preserve useful structure for inspection. The purpose is practical: make hidden relationships visible quickly.

CSV X-Ray 3D visualization showing reduced-dimensional data structure with anomalies highlighted
Structural visualization helps users identify clusters, isolated observations, and hidden regimes that may not be obvious from tables alone.

Why this matters

Many users can recognize outliers and behavioural regimes visually before they can formalize them analytically.

Why it fits CSV X-Ray

The tool is built for discovery, so visibility into structure is as important as numerical scoring.

Privacy and Trust

Trust is a design constraint in CSV X-Ray. Users should be able to inspect a dataset without worrying that the act of inspection turns into hidden collection, storage, or reuse.

The privacy stance is straightforward:

  • no persistence layer for uploaded analysis data,
  • no retention of user datasets,
  • no training on uploaded user data,
  • browser-local processing wherever possible,
  • temporary in-memory handling for forecasting tasks.
Privacy here is not an afterthought. It is a product design decision that shapes how the tool is implemented and how users are expected to trust it.

Where CSV X-Ray Ends and DriftMind Begins

CSV X-Ray is intentionally scoped. It is built for fast inspection, exploratory analysis, validation, and one-off predictive exploration. It is not the system you use for continuous operational monitoring, automated alerting, or large-scale system integration.

CSV X-Ray DriftMind
Inspection-first tool Production-grade engine
One-off and exploratory use Continuous operational deployment
No-code interaction Automation, repeatability, integration
Fast understanding Scalable monitoring and embedded intelligence
CSV X-Ray lowers the barrier to insight. DriftMind provides the path from inspection to production.

Read the DriftMind technical explanation →

Ready to Inspect Your Data?

Drop a CSV file into CSV X-Ray and get immediate anomaly scores, forecasts, and structural visualisation — no setup, no scripting, no data retained.

When inspection turns into a production need, DriftMind provides the path from one-off exploration to continuous, scalable intelligence.